—— News Center ——


充电行业数字化浪潮下,神马云充电SAAS系统始终以用户需求为核心,持续迭代升级 ! 本次更新聚焦:
用户列表:新增占位费独立统计模块
站点列表:站点信息批量导出,经营概览数据清晰
设备列表:PC端设备远程开启,分组管理
充电汽车订单:订单列表改版,订单轨迹一目了然

用户列表--占位费透明化统计
品牌商端用户详情页:清晰展示用户充值余额、赠送余额、冻结中金额、收支明细、退款记录,支持占位费独立统计,杜绝账务纠纷


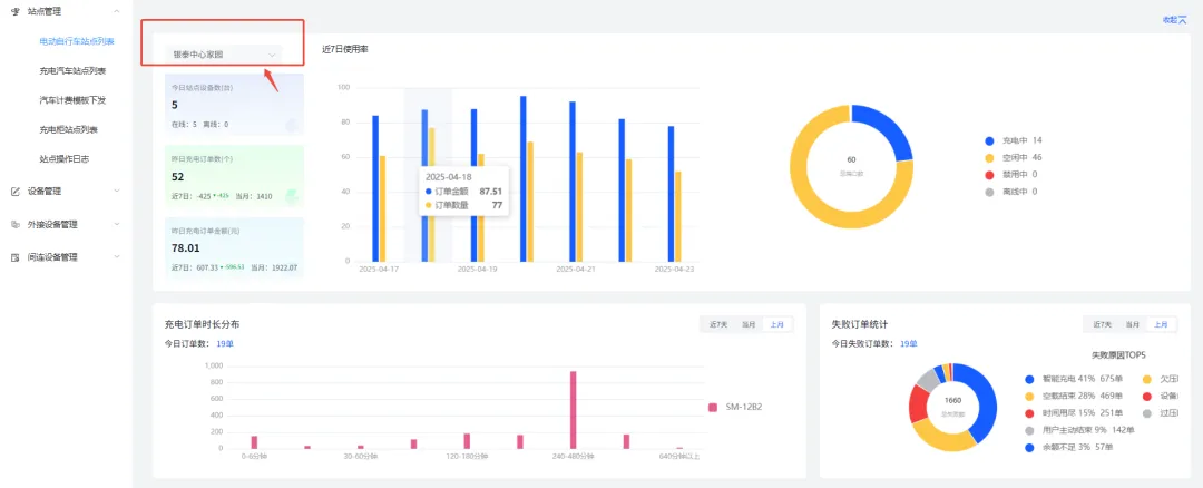
电动自行车站点--专属看板
站点列表页升级“经营概览”模式

智能对比报表:按日/周/月生成站点订单数、金额、使用率柱状图,订单时段及时长分布图,辅助优化运营策略

收益健康度评估:结合订单金额、设备能耗、站点使用率等,有效管理资源调配

设备端口状态批量管理:
支持在站点列表页直接修改端口状态(空闲/禁用),故障设备一键隔离,避免用户误操作引发投诉
充电订单实时干预:
正在充电的订单可查看实时功率、支持远程重启设备或停止充电


设备列表--远程智能管控
PC端远程开启充电端口
站点内可进行小组分类,设备列表里可一键加入小组,更好管理站点内设备

电动自行车设备支持后台一键开启充电,解决用户端操作故障,减少30%现场运维需求


汽车站点--管理再升级
站点信息批量导出
汽车充电站:一键导出站点计费规则、分佣结算明细,财务对账效率提升70%

站点经营概览 -- 核心指标一屏统览:
实时展示站点在线设备数、订单量、订单金额、设备使用率对比图表,快速定位高潜力站点与异常点位

智能对比报表:
按日/周/月生成站点订单数、金额、使用率对比图


充电汽车订单--列表全新改版
充电汽车订单列表全新改版

订单轨迹:充电起止时间、地理位置全程可溯

消费详情:基础电费、服务费、占位费分项展示;

技术数据:实时记录充电过程中的电流、电压波动,异常情况自动告警;

分佣结算:合作方收益自动拆分

数字化充电运营时代,效率与体验缺一不可!神马云充电SAAS系统全新版本上线,围绕数据管理、设备控制、订单追踪、站点运营四大核心场景深度优化,助力运营商实现全链路精细化管控,让每一度电的收益清晰可见
【END】
在2024年的技术革新中,神马云凭借其前沿的研发实力,不仅完成了数据中心在内的八大核心系统的全面升级,更推出了智能优惠券与会员管理系统,为企业营销注入全新活力。
在竞争激烈的市场环境下,如何高效管理会员体系、提升用户粘性成为商家必修课。神马云全新升级的智能会员管理系统正式上线!从等级权益到付费规则,从续费优惠到个性化提醒
神马云系统功能再升级!费用透明化,管理更随心——用户、合伙人、品牌商 三方协同体验优化用户端:1、我的订单 “继续充电”,无需重复扫码,一键续充2、结算功率透明
随着新能源汽车渗透率突破50%,充电桩行业正经历从“量变”到“质变”的跃迁高压快充技术凭借“一杯咖啡时间充满电”的极致效率,成为行业主流;而一线城市竞争趋近饱和